关于【半干法脱硫流程图】,今天小编给您分享一下,如果对您有所帮助别忘了关注本站哦。
- 内容导航:
- 1、半干法脱硫流程图:收藏!现运行的各种脱硫工艺流程图汇总
- 2、半干法脱硫流程图,转载--脱硫工艺流程图
1、半干法脱硫流程图:收藏!现运行的各种脱硫工艺流程图汇总
今天给大家分享一套涵盖焦化、化工领域的学习资料包,包含焦化全套流程图超清合集+143个化工标准与规范+8本化工书籍,焦化全套流程图将焦化的各个细节处理的非常到位,143各化工标准全面的讲述了化工领域的技术规范,资料收集不易,大家可以下载学习。
化工标准规范部分内容截图化工标准规范部分内容截图

部分资料
下载完整版涵盖焦化、化工领域的学习资料包步骤
1、评论/分享/点赞。
2、关注【小黄人工业互联】头条号,私信回复【小黄人】即可获取下载地址。

脱硫技术简介


通过对国内外脱硫技术以及国内电力行业引进脱硫工艺试点厂情况的分析研究,目前脱硫方法一般可划分为燃烧前脱硫、燃烧中脱硫和燃烧后脱硫等3类。 其中燃烧后脱硫,又称烟气脱硫(Flue gas desulfurization,简称FGD),在FGD技术中,按脱硫剂的种类划分,可分为以下五种方法:以CaCO3(石灰石)为基础的钙法,以MgO为基础的镁法,以Na2SO3为基础的钠法,以NH3为基础的氨法,以有机碱为基础的有机碱法。世界上普遍使用的商业化技术是钙法,所占比例在90%以上。按吸收剂及脱硫产物在脱硫过程中的干湿状态又可将脱硫技术分为湿法、干法和半干(半湿)法。湿法FGD技术是用含有吸收剂的溶液或浆液在湿状态下脱硫和处理脱硫产物,该法具有脱硫反应速度快、设备简单、脱硫效率高等优点,但普遍存在腐蚀严重、运行维护费用高及易造成二次污染等问题。干法FGD技术的脱硫吸收和产物处理均在干状态下进行,该法具有无污水废酸排出、设备腐蚀程度较轻,烟气在净化过程中无明显降温、净化后烟温高、利于烟囱排气扩散、二次污染少等优点,但存在脱硫效率低,反应速度较慢、设备庞大等问题。 半干法FGD技术是指脱硫剂在干燥状态下脱硫、在湿状态下再生(如水洗活性炭再生流程),或者在湿状态下脱硫、在干状态下处理脱硫产物(如喷雾干燥法)的烟气脱硫技术。特别是在湿状态下脱硫、在干状态下处理脱硫产物的半干法,以其既有湿法脱硫反应速度快、脱硫效率高的优点,又有干法无污水废酸排出、脱硫后产物易于处理的优势而受到人们广泛的关注。按脱硫产物的用途,可分为抛弃法和回收法两种。


烧结烟气脱硫

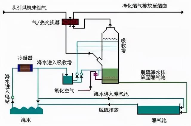
海水脱硫技术

烟气脱硫-脱硫工艺


石灰石石膏湿法烟气脱硫技术

氧化镁法烟气脱硫工艺

典型双碱法脱硫


石膏湿法烟气脱硫工艺流程图

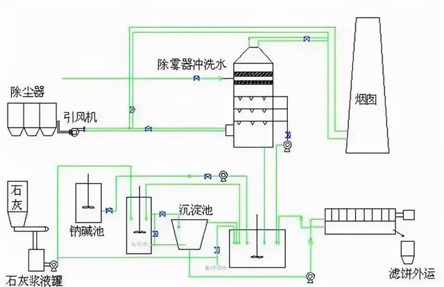
半干法工艺流程图

脱硫脱硝除尘一体化设备


半干法脱硫工艺流程
带炉内煅烧的烟气循环流化床脱硫技术

半干法烟气脱硫系统工艺流程图


氢氧化镁浆液制备系统-镁法脱硫工艺流程

Ⅳ湿法粗粉脱硫生产流程图

石灰石/石灰 石膏法烟气脱硫工艺


脱硫工艺流程图

烟气脱硫工艺流程

石灰石-石膏湿法脱硫工艺流程图


循环流化床脱硫技术工艺流程图

工艺流程-双碱法脱硫系统

烧结脱硫工程


2、半干法脱硫流程图,转载--脱硫工艺流程图
海水脱硫技术
烟气脱硫-脱硫工艺
石灰石 石膏湿法烟气脱硫技术

氧化镁法烟气脱硫工艺
典型双碱法脱硫
半干法工艺流程图

脱硫脱硝除尘一体化设备
半干法脱硫工艺流程
带炉内煅烧流化床脱硫技术

半干法烟气脱硫系统工艺流程图
Ⅳ湿法粗粉脱硫生产流程图
石灰石/石灰 石膏法烟气脱硫工艺1

脱硫工艺流程图
石灰石-石膏湿法脱硫工艺流程图
循环流化床脱硫技术工艺流程图
本文关键词:半干法脱硫常见故障,半干法脱硫效率能达到多少?,半干法脱硫工艺流程图,半干法脱硫的产物是什么,半干法脱硫工艺流程原理。这就是关于《半干法脱硫流程图,现运行的各种脱硫工艺流程图汇总》的所有内容,希望对您能有所帮助!








